до 2020 года рынок Wi-Fi будет увеличиваться на 17,8% ежегодно
к 2019 году 60% трафика будет передаваться через Wi-Fi
количество Wi-Fi сетей в РФ в 2018 году достигнет 300 тыс.

Выбор способов идентификации пользователя публичной Wi-Fi сети; настройки ограничений по скорости, времени сессии и объему скачиваемого трафика; настройки уровней сервиса под запросы посетителя; настройки оборудования и мониторинг Wi-Fi сети.
Оформление приветственной страницы в фирменном стиле; взаимодействие с посетителями путем проведения опросов, голосований, сбора отзывов; продвижение мобильных приложений, проведение промо-акций, анонсирование событий; реализация партнерских программ; получение нужной статистики и аналитики.
Подключение к рекламной сети Wayby.net AD - площадке, в которую интегрированы все мобильные устройства зарегистрированных пользователей. Продажа рекламных мест через приложение Wayby.net DAP на бирже.
Wi-Fi сеть будет устойчиво работать при любом количество гостей - настройки позволят равномерно распределить скорость, время сессии и объем скачиваемого трафика.
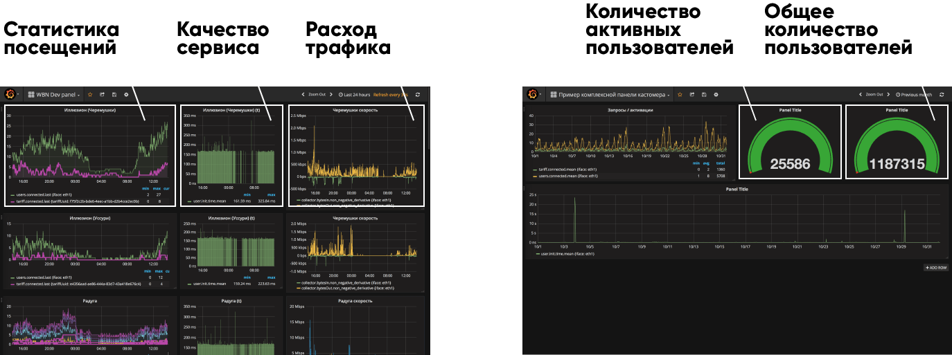
Данные, поступающие в режиме реального времени на панель управления инженера, позволяют контролировать работу Wi-Fi сети и ее сегментов.

Постоянным посетителям и гостям с особым статусом индивидуальные условия доступа к WI-FI сети
Различные тарифы для разных категорий посетителей
Выделяйте своих клиентов
Фирменный стиль вашего заведения на стартовой и приветственной страницах. Стильно и современно, посетителям несомненно понравится и запомнится. Можно заказать индивидуальный дизайн или воспользоваться предложенными шаблонами.
Заказывайте оформление или выбрайте тему из предложенных шаблонов

Оформляйте приветственную страницу в фирменном стиле вашего заведения
Собирайте информацию
Собирайте отзывы и комментарии
Создавайте опросы и голосования
Делитесь информацией
Предложите попробовать новые продукты или услуги
Расскажите о новостях, акциях или скидках
Создайте информер и его смогут подключить другие компании на своих порталах
Предложите партнерам рассказать о себе.
Рекламная сеть wayby.net - это уникальная площадка, где каждый телефон, планшет и ноутбук стал электронным рекламным баннером.
Мы объединили все приветственные страницы в одну огромную рекламную сеть, в которой каждый участник может разместить свои рекламные предложения.



«Terrace» - уютное кафе с панорамной террасой на берегу Японского моря - идеальное место для деловых встреч и романтических свиданий. Внутри кафе и на террасе установлены три точки доступа известного вендора. Доукомплектовав сеть сервисом WAYBY.NET WI-FI, мы обеспечили идентификацию пользователей, администрирование сети и поддержку. Разделив уровни сервиса для гостей заведения путем применения нескольких тарифов - VIP, VOUCHER, FREE, мы решили задачу индивидуального подхода к запросам посетителей.
VIP доступ
Доступ по ваучеру
Бесплатный доступ (FREE)

«Иллюзион» - сеть современных кинотеатров расположенных в городах Владивосток и Находка. Кинотеатры имеют беспроводную инфраструктуру построенную на оборудовании корпоративного класса. Каждую сеть мы доукомплектовали сервисом WAYBY.NET WI-FI, тем самым обеспечив контроль доступа, идентификацию пользователей и мониторинг. Настройки и управление мы свели в единую Панель, обеспечив непрерывный контроль за работой всех беспроводных сетей.
Мониторинг
Бесплатный доступ (FREE)
Централизованная Панель управления
«Мои документы» - организация, уполномоченная на предоставление государственных и муниципальных услуг, в клиентских зонах которой мы установили сервис WAYBY.NET WI-FI с встроенной точкой доступа. Теперь при подключении к сети WI-FI заявителей встречает брендированная стартовая страница, на которой посетителю предлагается авторизоваться через его аккаунт на сайте ГОСУСЛУГ. После идентификации сервис перенаправляет пользователя на приветственную страницу, которая знакомит его с новостями организации, перечнем услуг и распорядком работы актуальными для данного филиала.
Брендированная приветственная страница
Бесплатный доступ (FREE)


«Magnolija», «Sunny Side» - отели на берегу Адриатического моря, принадлежащие СММ Group, предлагают большой выбор комфортабельных номеров, где гости могут довериться искусству высококлассного гостеприимства, которое демонстрирует персонал отелей. Каждый постоялец отеля при регистрации заезда получает VOUCHER в виде карточки с уникальным кодом. Для подключения к сети WI-FI гость вводит код с карточки в специальное поле на брендированной стартовой странице и получает доступ в Интернет на все время проживания. А для тех, кто не проживает в отеле, но любит посещать бассейн, SPA и ресторан расположенные на территории, предусмотрено подключение к WI-FI сети на тарифе FREE, авторизация происходит по номеру телефона.
Бесплатный доступ (FREE)
Доступ по ваучеру

«Lavender Bay Residences & Club House» - эксклюзивный закрытый комплекс, расположенный в живописном поселке Моринь на берегу Которской бухты. Красиво оформленные здания сочетают элегантность средиземноморской архитектуры с высоким качеством натуральных материалов. Беспроводную инфраструктуру комплекса построенную на высокопроизводительном оборудовании корпоративного класса WAYBY.NET оснастил сервисом WAYBY.NET WI-FI , обеспечил стабильность работы сети при пиковых нагрузках и поддержку. Владельцы апартаментов внесены в список VIP и получают доступ к сети на особых условиях, а гости - стандартное подключение на тарифе FREE.
VIP доступ
Бесплатный доступ (FREE)

ПАО СКБ Приморья «ПримСоцБанк» - один из лидеров банковской сферы Дальнего Востока. Головной офис банка расположен в городе Владивосток. В офисе банка мы развернули беспроводную сеть на оборудовании корпоративного класса, она спланирована таким образом, чтобы обеспечить уверенное покрытие как в помещениях для сотрудников, так и в клиентской зоне. Функционал сервиса позволил создать две изолированные друг от друга сети - закрытую STAFF для персонала и публичную FREE для клиентов банка. После процедуры идентификации посетители могут скачать мобильное приложение ПримСоц Л@йн, ознакомиться с банковскими продуктами и посмотреть новости партнеров «ПримСоцБанка».
Брендированная приветственная страница
Партнерская страница
Бесплатный доступ (FREE)
Закрытая сеть для персонала
Если у Вас есть вопросы или Вы хотите пообщаться, не стесняйтесь звонить нам! Наши консультации ни к чему не обязывают, мы рады поделиться опытом.
ОФИС
690001, Приморский край, г. Владивосток, ул. Маньчжурская, стр. 16-а
ВОПРОСЫ ВНЕДРЕНИЯ РЕШЕНИЙ WAYBY.NET ДЛЯ ВАШЕГО БИЗНЕСА
+7 (908) 995-97-03 (с 10.00 до 18.00, пн-пт)
ТЕХНИЧЕСКИЕ ВОПРОСЫ И ПОДДЕРЖКА
support@wayby.net
7 (924) 231-63-57 (с 10.00 до 18.00, пн-пт)
Thank you!


